This is a prerelease version.

View latest

Cluster dashboard

The cluster dashboard provides an overview of the general state and health of a cluster.

Cluster dashboard page

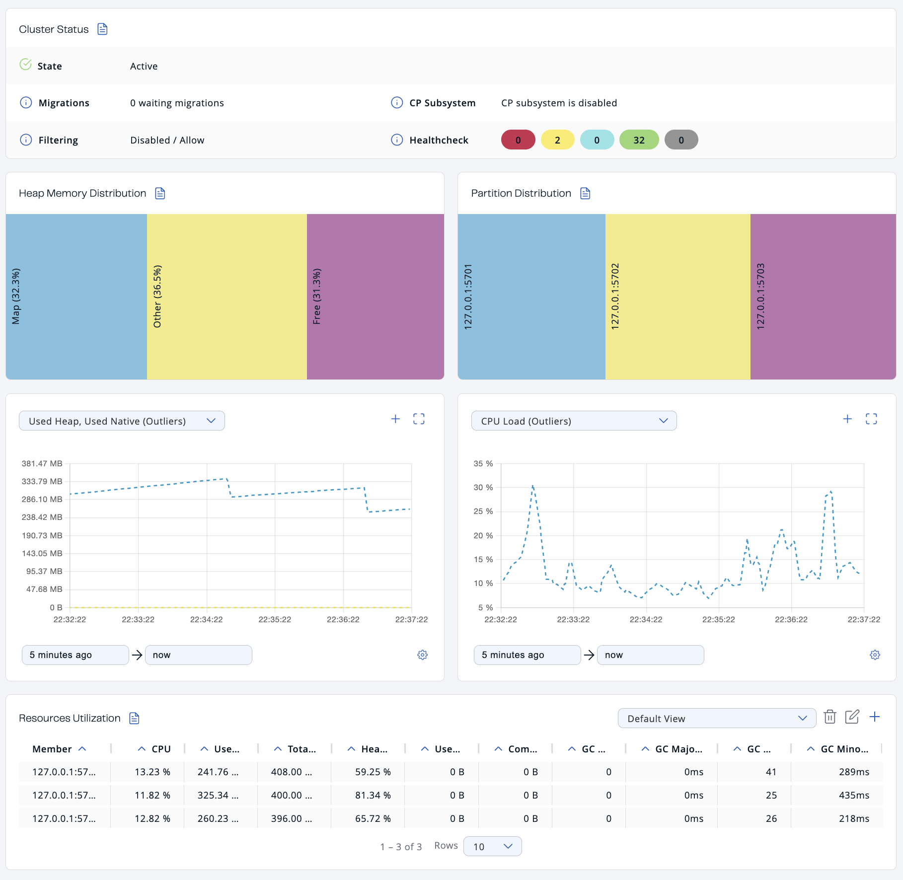
Cluster status

The Cluster Status section provides the following details:

Table 1. Cluster Status fields
Field Description

State

Cluster state. For more information about cluster states in Management Center, see Cluster state.

Migrations

Number of migrations that are taking place in the cluster. Migration of data from one member to another takes place during repartitioning, which usually happens when a member joins or leaves the cluster.

CP Subsystem

Status of the CP subsystem. For more information about the CP subsystem in Management Center, see CP Subsystem.

Filtering

Status of any client filter lists and the list type. For more information about client filtering in Management Center, see Manage client connections.

Healthcheck

Total number of each status in the Healthcheck results. For more information about Healthcheck in Management Center, see Healthcheck.

Heap memory distribution

The Heap Memory Distribution section provides a quick view of how much free heap memory is available to the cluster.

Because Hazelcast clusters partition data across members, it’s important to monitor how much heap memory is available in the cluster as a whole.

All percentages are of the whole cluster’s total committed heap memory.

Table 2. Heap memory distribution
Field Description

Map

Percentage of heap memory that contains map data structures, including all backup entries, any near caches, and map Merkle trees.

Other

Percentage of heap memory that contains other data structures, including Jet jobs.

Free

Percentage of heap memory that is free compared to the whole cluster’s total committed heap memory.

Heap Memory Distribution of Cluster

In the above example, you can see a small amount of the total heap memory is used by Hazelcast maps.

To see the heap memory usage of each member, see Resources Utilization

Partition distribution

This chart displays the percentage of partitions that each cluster member owns.

Partition Distribution per Member

In the above example, you can see that two members share the total partition count (which is 271 by default). See Data Partitioning and Replication in the Platform documentation.

This chart does not display any information until you create at least one distributed data structure. When you create a new cluster, partitions do not yet exist. Once you connect to your cluster and, for example, create a map, only then will this chart show partition distribution information.

To see the exact number of partitions owned by each member, see the Members page in Management Center.

Graphs

To customize the data displayed in the graphs, see Graphs.

Resources utilization

The Resources Utilization section provides information about the memory usage and CPU load of each member.

To see more details about a particular member, click on the member’s row in the table. See Members for details about the Members page.

Table 3. Cluster Status fields
Field Description

CPU

Recent CPU usage for the whole system represented as a percentage value. 0% means that all CPUs were idle during the recent period of time observed, while 100% means that all CPUs were actively running during the recent period being observed.

Used Heap

Amount of used committed heap memory.

Committed Heap

Amount of virtual heap memory that is guaranteed to be available to the running process.

Heap Usage

Percentage of used committed heap memory.

Used Native Memory

Amount of used heap memory outside of the JVM.

Committed Native Memory

Amount of virtual heap memory outside of the JVM that is guaranteed to be available to the running process.

GC Major Count

Number of times this garbage collector (GC) event has been triggered.

GC Major Time

Amount of time spent by this GC event.

GC Minor Count

Number of times this GC event has been triggered.

GC Minor Time

Amount of time spent by this GC event.

For details about GC events, see Minor GC vs Major GC.